【请登录】【免费注册】

首页亚游会官网技术产品供应二手培训展会物流维修求购招商招标招聘企业

产品

搜索
产品信息产品筛选产品类型大全供应信息求购信息二手设备生产销售企业
您的位置:亚游会官网 >产品信息 >产品详情

激光切割机用干燥机

激光切割机用干燥机

价格:100元浏览:141次联系:朱关胜 / 15757184369 / 企业:杭州佳洁机电设备有限公司留言店铺收藏

供应冷干机 常温型冷干机 高温型冷干机 常压冷干机 高压冷干机 激光切割机用干燥机

吹瓶机用冷干机 30KG高压冷干机

产品种类很多,实物和图片不一定相符,具体请联系

▽ 产品介绍

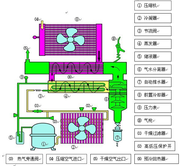
冷干机(DRYER)是冷冻式干燥机的简称,属于气动系统中的气源处理元件。

设计特点:

▽ 工作原理

冷干机是根据冷冻除湿原理,将压缩空气强制通过蒸发器,利用冷媒与压缩空气进行热交换,把压缩空气冷却至2~10℃的范围,使压缩空气中气态的水和油经过等压冷却,凝结成液态的水和油,并夹带尘埃,通过自动排水器排出系统外,从而获得清洁的压缩空气。冷干机选用方法主要考虑处理流量、压力露点、使用环境以及电压等。

一般配置如下:


高压冷干机按客户提供压力定制!


此会员其它产品

业务咨询:932174181   媒体合作:2279387437    24小时服务热线:15136468001 亚游会官网 - 全面、科学的机械行业免费发布信息网站 Copyright 2017 PGJXO.COM 豫ICP备12019803号